Slurm 네이티브 OpenMetrics로 클러스터 모니터링하기
TL;DR
Slurm 25.11부터 slurmctld가 직접 OpenMetrics(Prometheus 메트릭 표준 포맷) 형식으로 메트릭을 제공합니다. 기존에 prometheus-slurm-exporter 같은 별도 바이너리를 설치하고 squeue/sinfo를 파싱하던 방식이 더 이상 필요하지 않습니다. slurm.conf에 한 줄 추가하고, Prometheus의 scrape config만 작성하면 됩니다.
이 글에서는 실제 멀티 GPU 클러스터에서 이 기능을 구성한 과정을 공유합니다. 직접 만든 Grafana 대시보드도 마켓플레이스에 등록하여 공유합니다.
기존 방식의 문제
Slurm 클러스터에 Prometheus 모니터링을 붙이려면 지금까지는 이런 구조였습니다:
slurmctld ← squeue/sinfo/sdiag ← prometheus-slurm-exporter(:9341) ← Prometheus ← Grafana
vpenso/prometheus-slurm-exporter 같은 별도의 exporter 바이너리가 주기적으로 squeue, sinfo, sdiag 등의 CLI 명령을 실행하고, 그 출력을 파싱해서 Prometheus 메트릭으로 변환하는 구조입니다. 잘 동작하지만 몇 가지 불편함이 있었습니다:
- 추가 바이너리 관리: exporter를 별도로 빌드하거나 다운로드하고, systemd 서비스로 등록해야 합니다.
- CLI 파싱의 한계: squeue 출력 포맷이 바뀌면 exporter가 깨질 수 있습니다.
- 메트릭 정확도: CLI를 주기적으로 호출하는 방식이라 exporter와 slurmctld 사이에 시차가 생깁니다.
- 유지보수 부담: Slurm 버전이 올라갈 때마다 exporter도 호환성을 확인해야 합니다.
실제로 대표적인 exporter인 prometheus-slurm-exporter는 오랫동안 업데이트가 중단되었고, 이를 포크한 rivosinc/prometheus-slurm-exporter나 SckyzO/slurm_exporter 등 여러 포크가 난립하는 상황이었습니다.
25.11에서 달라진 것
Slurm 25.11부터 slurmctld가 직접 HTTP 엔드포인트를 통해 OpenMetrics 1.0 스펙의 메트릭을 제공합니다:
slurmctld(:6817) /metrics/* ← Prometheus ← Grafana
exporter가 사라지고, slurmctld가 자신의 내부 상태를 직접 노출합니다. CLI 파싱이 아니라 내부 데이터를 그대로 내보내기 때문에 정확하고 빠릅니다.
공식 네이티브 메트릭이 도입됨에 따라, 커뮤니티 exporter들의 필요성은 자연스럽게 줄어들 것으로 보입니다. (Slurm 25.11 릴리즈 노트, 메트릭 가이드)
설정 방법
1. slurm.conf
추가할 내용은 딱 한 줄입니다:
MetricsType=metrics/openmetrics
변경 후 slurmctld를 재시작합니다:
systemctl restart slurmctld
이제 slurmctld의 기본 포트(6817)에서 HTTP로 메트릭을 제공합니다.
주의사항
PrivateData가 설정되어 있으면 메트릭이 비활성화됩니다.slurm.conf에PrivateData파라미터가 있다면 메트릭 기능이 동작하지 않습니다.- 인증이 없습니다. 누구나 slurmctld 포트에 HTTP 요청을 보낼 수 있으므로, 방화벽이나 네트워크 접근 제어가 필요합니다.
- 스크래핑 빈도에 주의하세요. 메트릭 요청 시 slurmctld 내부 락을 잡기 때문에, 너무 짧은 간격으로 스크래핑하면 스케줄러 성능에 영향을 줄 수 있습니다. 공식 문서에서는 60~120초 간격을 권장합니다(메트릭 가이드).
2. 엔드포인트 확인
설정이 완료되면 curl로 바로 확인할 수 있습니다:
# List available endpoints
curl http://localhost:6817/metrics
# Job status
curl http://localhost:6817/metrics/jobs
# Node resources
curl http://localhost:6817/metrics/nodes
# Partition status
curl http://localhost:6817/metrics/partitions
# Scheduler performance
curl http://localhost:6817/metrics/scheduler
# Per-user/account jobs
curl http://localhost:6817/metrics/jobs-users-accts
응답 예시 (/metrics/nodes):
# HELP slurm_node_cpus Total number of cpus in the node
# TYPE slurm_node_cpus gauge
slurm_node_cpus{node="gpu-node-01"} 64
slurm_node_cpus{node="gpu-node-02"} 128
slurm_node_cpus{node="cpu-node-01"} 48
# HELP slurm_node_cpus_alloc Allocated cpus in the node
# TYPE slurm_node_cpus_alloc gauge
slurm_node_cpus_alloc{node="gpu-node-01"} 0
slurm_node_cpus_alloc{node="gpu-node-02"} 32
# EOF
3. 헬스체크 엔드포인트 (보너스)
25.11은 메트릭 외에도 HTTP 헬스체크 엔드포인트를 추가했습니다:
# slurmctld
curl http://localhost:6817/livez # 프로세스 생존 확인
curl http://localhost:6817/readyz # 요청 처리 가능 여부
curl http://localhost:6817/healthz # 전반적 상태
# slurmd (port 6818 on each node)
curl http://<node-ip>:6818/livez
Blackbox Exporter와 조합하면 Slurm 데몬의 상태를 Prometheus에서 직접 모니터링할 수 있습니다.
4. Prometheus scrape config
prometheus.yml에 각 엔드포인트별 scrape job을 추가합니다. 엔드포인트별로 분리하면 필요에 따라 간격이나 타임아웃을 다르게 조정할 수 있습니다:
scrape_configs:
# 작업 상태 (running, pending, completed 등)
- job_name: "slurm-native-jobs"
scrape_interval: 60s
metrics_path: "/metrics/jobs"
static_configs:
- targets: ["<slurmctld-host>:6817"]
# 노드 리소스 (CPU, 메모리 할당)
- job_name: "slurm-native-nodes"
scrape_interval: 60s
metrics_path: "/metrics/nodes"
static_configs:
- targets: ["<slurmctld-host>:6817"]
# 파티션별 현황
- job_name: "slurm-native-partitions"
scrape_interval: 60s
metrics_path: "/metrics/partitions"
static_configs:
- targets: ["<slurmctld-host>:6817"]
# 스케줄러 성능 (backfill, 사이클 타임 등)
- job_name: "slurm-native-scheduler"
scrape_interval: 60s
metrics_path: "/metrics/scheduler"
static_configs:
- targets: ["<slurmctld-host>:6817"]
# 사용자/계정별 작업
- job_name: "slurm-native-users-accts"
scrape_interval: 60s
metrics_path: "/metrics/jobs-users-accts"
static_configs:
- targets: ["<slurmctld-host>:6817"]
참고:
/metrics/jobs-users-accts엔드포인트는 사용자 수에 비례하여 시계열이 늘어납니다. 사용자가 많은 클러스터에서는 scrape_interval을 넉넉하게 잡는 것이 좋습니다.
Prometheus 설정을 리로드합니다:
# Method 1: HTTP API
curl -X POST http://localhost:9090/-/reload
# Method 2: Signal
kill -HUP $(pidof prometheus)
Prometheus UI(http://localhost:9090/targets)에서 모든 타겟이 UP 상태인지 확인합니다.
제공되는 메트릭 총정리
/metrics/jobs — 클러스터 전체 작업 현황
| 메트릭 | 설명 |
|---|---|
slurm_jobs_running | 실행 중인 작업 수 |
slurm_jobs_pending | 대기 중인 작업 수 |
slurm_jobs_completed | 완료된 작업 수 |
slurm_jobs_failed | 실패한 작업 수 |
slurm_jobs_cpus_alloc | 할당된 총 CPU 수 |
slurm_jobs_memory_alloc | 할당된 총 메모리 |
slurm_jobs_nodes_alloc | 할당된 총 노드 수 |
slurm_jobs_timeout | 타임아웃된 작업 수 |
slurm_jobs_outofmemory | OOM으로 실패한 작업 수 |
이 외에도 cancelled, completing, configuring, suspended, preempted 등 Slurm의 모든 작업 상태가 메트릭으로 제공됩니다.
/metrics/nodes — 노드별 리소스
| 메트릭 | 라벨 | 설명 |
|---|---|---|
slurm_node_cpus{node="..."} | node | 노드 총 CPU |
slurm_node_cpus_alloc{node="..."} | node | 할당된 CPU |
slurm_node_cpus_idle{node="..."} | node | 유휴 CPU |
slurm_node_memory_bytes{node="..."} | node | 총 메모리 |
slurm_node_memory_alloc_bytes{node="..."} | node | 할당된 메모리 |
slurm_node_memory_free_bytes{node="..."} | node | 가용 메모리 |
slurm_nodes_idle | — | idle 상태 노드 수 |
slurm_nodes_mixed | — | mixed 상태 노드 수 |
slurm_nodes_alloc | — | allocated 상태 노드 수 |
slurm_nodes_down | — | down 상태 노드 수 |
slurm_nodes_drain | — | drain 상태 노드 수 |
/metrics/partitions — 파티션별 현황
노드/작업 메트릭이 {partition="..."} 라벨과 함께 파티션 단위로 제공됩니다. 예를 들어:
slurm_partition_jobs_running{partition="batch"}— batch 파티션의 실행 중 작업 수slurm_partition_nodes_cpus_alloc{partition="batch"}— batch 파티션의 할당된 CPUslurm_partition_nodes_mem_alloc{partition="batch"}— batch 파티션의 할당된 메모리
/metrics/scheduler — 스케줄러 내부 성능
| 메트릭 | 설명 |
|---|---|
slurm_sched_mean_cycle | 메인 스케줄러 평균 사이클 시간 (µs) |
slurm_bf_mean_cycle | 백필 스케줄러 평균 사이클 시간 (µs) |
slurm_bf_cycle_last | 마지막 백필 사이클 시간 |
slurm_bf_depth_mean | 백필 탐색 깊이 평균 |
slurm_bf_queue_len | 백필 큐 길이 |
slurm_schedule_queue_len | 스케줄러 큐 길이 |
slurm_slurmdbd_queue_size | slurmdbd 큐 사이즈 |
slurm_backfilled_jobs | 백필된 총 작업 수 (누적) |
slurm_sdiag_latency | RPC 응답 지연 시간 |
slurm_server_thread_cnt | slurmctld 활성 스레드 수 |
/metrics/jobs-users-accts — 사용자/계정별
사용자별({user="..."})과 계정별({account="..."}) 작업 메트릭입니다:
slurm_user_jobs_running{user="alice"}— alice의 실행 중 작업slurm_user_jobs_cpus_alloc{user="alice"}— alice가 사용 중인 CPUslurm_account_jobs_pending{account="default"}— default 계정의 대기 작업
이 엔드포인트는 사용자별 리소스 사용량을 추적하거나, 공정 분배(fairshare) 상황을 모니터링하는 데 유용합니다.
기존 Exporter와의 메트릭 이름 비교
기존 prometheus-slurm-exporter를 사용하고 있었다면, 메트릭 이름이 완전히 다르다는 점에 주의해야 합니다. 기존 Grafana 대시보드를 그대로 쓸 수 없고, 쿼리를 다시 작성해야 합니다.
| Legacy Exporter | 25.11 Native | Description |
|---|---|---|
slurm_cpus_alloc | slurm_jobs_cpus_alloc | Total allocated CPUs |
slurm_cpus_idle | sum(slurm_node_cpus_idle) | Total idle CPUs |
slurm_cpus_total | sum(slurm_node_cpus) | Total CPUs |
slurm_nodes_alloc | slurm_nodes_alloc | Allocated nodes (same name) |
slurm_nodes_idle | slurm_nodes_idle | Idle nodes (same name) |
slurm_node_cpu_alloc | slurm_node_cpus_alloc | Per-node CPU |
slurm_node_mem_alloc | slurm_node_memory_alloc_bytes | Per-node memory |
slurm_scheduler_mean_cycle | slurm_sched_mean_cycle | Scheduler cycle time |
slurm_scheduler_backfilled_jobs_since_start | slurm_backfilled_jobs | Backfilled jobs count |
slurm_account_fairshare | — | Not available in native |
노드별 메트릭(
slurm_node_*)에는{node="..."}라벨이 붙고, fairshare 메트릭에는{account="...", user="..."}라벨이 붙습니다.
일부 메트릭은 이름만 다르고 일부는 체계가 완전히 다릅니다. 특히 파티션별, 사용자별 메트릭은 네이티브 쪽이 훨씬 풍부합니다. 반면 fairshare 메트릭은 아직 네이티브에 포함되어 있지 않습니다.
Grafana 대시보드
Grafana Labs 대시보드 마켓플레이스에 등록된 기존 Slurm 대시보드는 모두 exporter 기반입니다:
25.11 네이티브 메트릭 기반 대시보드를 직접 구성하여 마켓플레이스에 등록했습니다:
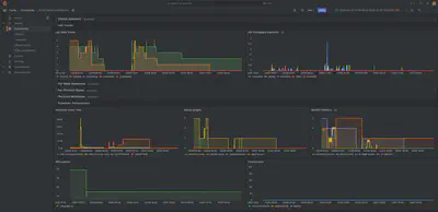
대시보드 구성
5개 섹션으로 구성했습니다:
1. 클러스터 요약 — Running/Pending 작업, CPU/메모리 사용률, 노드 상태 요약을 stat 패널로 한눈에 보여줍니다.
주요 쿼리:
# CPU utilization
sum(slurm_node_cpus_alloc) / sum(slurm_node_cpus)
# Memory utilization
sum(slurm_node_memory_alloc_bytes) / sum(slurm_node_memory_bytes)
2. 작업 추이 — 시간에 따른 작업 상태 변화와 완료/시작/제출 비율을 timeseries로 보여줍니다.
# Job completion rate per minute
rate(slurm_sdiag_jobs_completed[5m]) * 60
3. 노드별 리소스 — 각 노드의 CPU/메모리 할당량과 사용률을 추적합니다. 특정 노드에 부하가 집중되는지 확인할 수 있습니다.
# Per-node CPU utilization
slurm_node_cpus_alloc / slurm_node_cpus
4. 사용자별 작업 — 어떤 사용자가 얼마나 리소스를 사용하고 있는지 stacked timeseries로 보여줍니다. 리소스 편중을 감지하는 데 유용합니다.
# Show only non-zero values (reduce noise)
slurm_user_jobs_running > 0
slurm_user_jobs_cpus_alloc > 0
5. 스케줄러 성능 — slurmctld의 내부 성능 지표입니다. 스케줄러 사이클 시간이 비정상적으로 길어지면 클러스터 처리량에 문제가 생길 수 있습니다.
# Scheduler cycle time (µs)
slurm_sched_mean_cycle
slurm_bf_mean_cycle
# slurmdbd queue size (growing = problem)
slurm_slurmdbd_queue_size

대시보드는 Grafana 마켓플레이스에서 Import할 수 있습니다.
정리
| 항목 | 기존 (Exporter) | 25.11 (Native) |
|---|---|---|
| 추가 바이너리 | 필요 | 불필요 |
| 데이터 수집 방식 | CLI 파싱 (squeue, sinfo) | slurmctld 내부 데이터 직접 노출 |
| Prometheus 설정 | 필요 | 필요 (동일) |
| 메트릭 정확도 | CLI 호출 주기에 의존 | 실시간 내부 상태 |
| 메트릭 범위 | 제한적 | 풍부 (파티션별, 사용자별, 스케줄러 상세) |
| 유지보수 | exporter 별도 관리 | Slurm 패키지에 포함 |
| Grafana 대시보드 | 마켓플레이스에 다수 | 마켓플레이스 등록 (#24979) |
Slurm 25.11의 네이티브 OpenMetrics는 아키텍처를 단순화하면서도 더 풍부한 메트릭을 제공합니다. 별도 exporter를 관리할 필요가 없어지고, slurmctld의 내부 상태를 있는 그대로 볼 수 있다는 점이 가장 큰 이점입니다.
다만 아직 초기 기능이라 인증이 없고, fairshare 같은 일부 메트릭이 빠져 있는 점은 향후 버전에서 개선되기를 기대합니다.
이 글은 Slurm 25.11.2 + Prometheus 2.51 + Grafana 10.4 환경에서 작성되었습니다.